Nasze realizacje to efekt zaawansowanej wiedzy technologicznej i wieloletniego doświadczenia w dziedzinie automatyki przemysłowej, systemów wizualizacji oraz wsparcia IT. Tworzymy rozwiązania, które usprawniają procesy, zwiększają efektywność i podnoszą jakość pracy w różnych sektorach przemysłu. Każdy projekt to dla nas nowe wyzwanie, które realizujemy z najwyższą precyzją i dbałością o potrzeby naszych Klientów.
AGRO-MASZ Agriculture sp. z o.o.
W naszym portfolio znajduje się również Energy Management System (EMS). Wykonany został w oparciu o platformę zenon Energy Edition dla pierwszego w Polsce dużego magazynu energii BESS (2 MWh / 1 MW). Zakres prac obejmował integrację źródeł wytwórczych (instalacje PV, generatory), elementów odbiorczych, bilansowanie energii oraz sterowanie magazynem z wykorzystaniem różnych algorytmów i funkcjonalności strażnika mocy. Na życzenie Klienta system został dodatkowo rozszerzony o możliwość podglądu i sterowania infrastrukturą energetyczną fabryki. Dzięki temu zaawansowana architektura EMS łączy inteligentne zarządzanie energią z elastycznym sterowaniem, zapewniając optymalizację procesów w całym systemie. Zenon Software Platform EE w wersji 11 odpowiada m.in. za gromadzenie i archiwizację danych, prezentację i wizualizację. Dodatkową funkcjonalność zapewnia zenon Logic / straton soft PLC. Całość została wykonana w architekturze klient–serwer i jest dostępna przez interfejs webowy.
ArcelorMittal Poland S.A
Oddział w Krakowie
Rozbudowa i opieka nad systemem monitorowania mediów energetycznych, obejmującym takie zasoby jak woda, gaz ziemny, sprężone powietrze, para wodna, tlen oraz azot. System, oparty na platformie zenon Software Platform 10, integruje różnorodne urządzenia pomiarowe i protokoły komunikacyjne. Wyposażony jest w rozbudowany moduł raportowo-analityczny, umożliwiający szczegółowe przetwarzanie i wizualizację danych. Dzięki pracy także przez przeglądarkę internetową zapewnia wygodne zarządzanie mediami zarówno operacyjnie, jak i na poziomie menedżerskim. W rezultacie spójna integracja wszystkich elementów łączy precyzyjne monitorowanie zużycia z elastycznym dostępem do analiz. Platforma wspiera efektywne gospodarowanie zasobami.
Gmina Ochotnica Dolna
Akademia Górniczo-Hutnicza w Krakowie
Projekt miał na celu przygotowanie systemu monitoringu produkcji energii elektrycznej dla rozproszonej grupy prosumentów. Zespół opracował rozwiązanie sprzętowo-programowe, wykorzystując modemy LTE, serwery, terminale z systemem Linux oraz stacje klienckie. System wizualizacji prezentuje zagregowane dane użytkownikowi końcowemu i umożliwia dostęp przez przeglądarkę WWW. W ramach projektu wdrożono zenon Software Platform 10, która gromadzi i prezentuje dane w architekturze klient–serwer. Dzięki temu system łączy nowoczesne technologie komunikacyjne z intuicyjnym dostępem do kluczowych informacji. Zapewnia spójny i niezawodny monitoring.
Krakowski Holding Komunalny S.A.
Zrealizowaliśmy implementację układu pomiarowego ścieków dla krakowskiej spalarni ZTPO. W ramach projektu opracowaliśmy kompletny system sterowania, obejmujący odpowiednie oprogramowanie dla sterownika PLC. Dodatkowo zaprojektowaliśmy i wdrożyliśmy aplikację na panel operatorski HMI. Początkowo zastosowaliśmy panel Astraada, który później zastąpiliśmy urządzeniem Siemens. Całość została zintegrowana z systemem DCS, zapewniając efektywną komunikację między komponentami instalacji.
Lepsza Energia
Zrealizowano kompletny system EMS do optymalizacji energetycznej instalacji OZE: PV 40 kWp oraz magazyn BESS 233 kWh/100 kW. Zakres prac objął dostawę lokalnego węzła EMS SATER LM (System Agregacji Technicznej Energetyki Rozproszonej), opartego na renomowanym kontrolerze i autorskim oprogramowaniu. Węzeł komunikuje się ze smart loggerami (PV i BESS), a także integruje z chmurowym systemem prognostycznym, pobierając dane optymalizacyjne do sterowania mocą – zależnie od bieżących i prognozowanych cen energii. System lokalny pełni również funkcje strażnika mocy czynnej oraz monitoruje moc bierną. Lokalny węzeł EMS SATER LM jest połączony z platformą centralną EMS SATER CP, opartą na zenon Software Platform 11, odpowiedzialną za wizualizację, archiwizację i raportowanie pracy elektrowni OZE. Co więcej, dzięki platformie centralnej użytkownik zyskuje dostęp do parametrów pracy, możliwość wprowadzania nastaw oraz zdalnego sterowania urządzeniami farmy.
Qemetica Salz Deutschland GmbH
Wykonano układ sterowania węzłem dozowania antyzbrylacza dla Qemetica Salz Stassfurt. Zadanie obejmowało opracowanie projektu systemu sterowania, stworzenie dedykowanego oprogramowania dla sterownika PLC oraz przygotowanie aplikacji HMI w środowisku TIA Portal. Istotnym elementem było także rozszerzenie funkcjonalności systemu SCADA, zrealizowanego na bazie zenon Software Platform 8.20. Zenon, podobnie jak panel HMI, odpowiada za gromadzenie i archiwizację danych, prezentację, wizualizację oraz sterowanie procesem. Zastosowano architekturę klient–serwer z dostępem webowym. Ostatecznie kompleksowe podejście do projektu połączyło nowoczesne technologie sterowania z intuicyjną obsługą i rozbudowaną wizualizacją procesów. Zapewniono niezawodność działania i wygodę użytkowania.
SEEN Technologie sp. z o.o.
Projekt oparto na oprogramowaniu zenon Operator, które realizuje wizualizację procesów technologicznych oraz sterowanie instalacją produkcji biogazu. Platforma współpracuje ze sterownikiem PLC, zapewniając stałą wymianę danych i nadzór nad urządzeniami.Układ obejmuje m.in. automatyczne sterowanie urządzeniami, kontrolę przepływu i poziomu w zbiornikach. Umożliwia to bezpieczne przepompowywanie ścieków i ich podgrzewanie w odpowiednich warunkach procesowych. System monitoruje poziom pH i koryguje go zgodnie z nastawą przy użyciu pomp dozujących środki chemiczne. Całość instalacji zaprojektowano tak, aby utrzymać stabilną i efektywną produkcję biogazu.
Stormet sp. z o.o.
ArcelorMittal Poland S.A (Kraków)
Układ sterowania i wizualizacji dla instalacji noży powietrznych powstał w oparciu o sprawdzone i niezawodne technologie automatyzacji przemysłowej. Sterownik PLC pełni funkcję centralnego komponentu, a panel operatorski HMI umożliwia intuicyjną obsługę instalacji. Interfejs użytkownika pozwala na bieżące monitorowanie stanu urządzeń oraz modyfikację parametrów operacyjnych. Całość zaprojektowano zgodnie z restrykcyjnymi standardami obowiązującymi w ArcelorMittal Poland. Komunikacja między elementami odbywa się za pomocą protokołu Profibus, co zapewnia szybką i niezawodną wymianę danych oraz sprawne działanie rozproszonej struktury wejść i wyjść.
TYMBARK–MWS sp. z o.o.
OŚ Tymbark
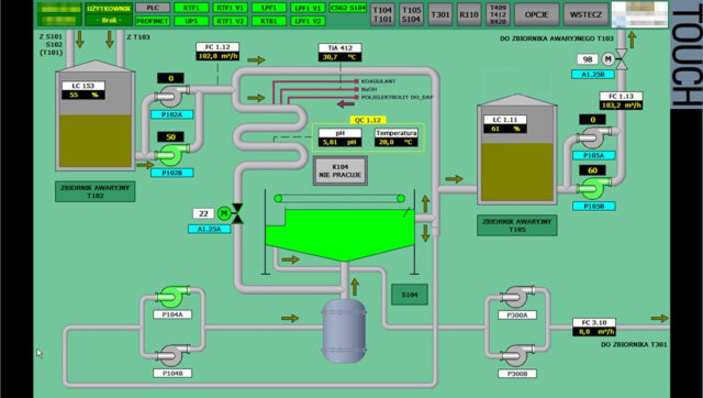
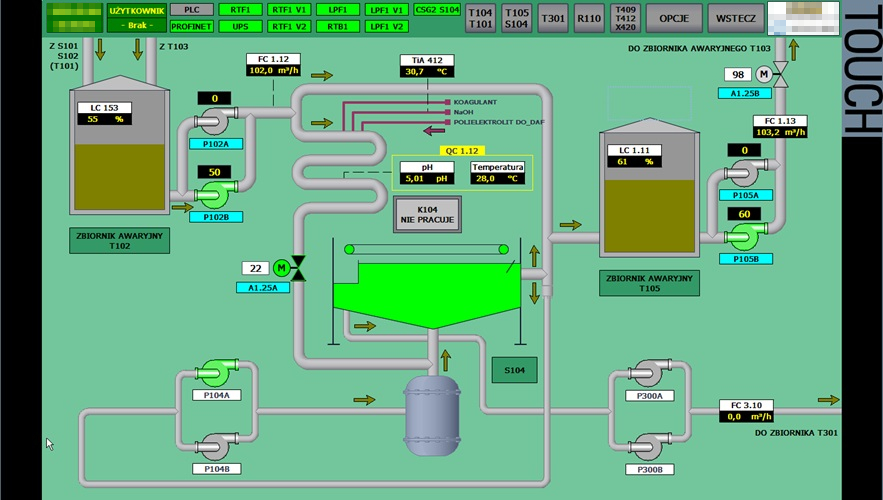
Zespół projektowy zrealizował kompleksowe prace dla zakładowej oczyszczalni ścieków w Tymbarku, obejmujące zaprojektowanie i wdrożenie nowoczesnego układu sterowania. Przygotował dokumentację techniczną oraz projekt automatyzacji, zaimplementował program sterownika PLC, stworzył aplikację panelu operatorskiego HMI (TIA Portal) i rozbudował system SCADA (WinCC) do monitorowania oraz zarządzania procesami technologicznymi. Specjaliści zintegrowali nowe rozwiązania z istniejącą infrastrukturą zakładu, zapewniając bezpieczną i efektywną komunikację między urządzeniami. Dzięki temu ograniczyli ryzyko awarii i podnieśli niezawodność całego systemu.
Vortex Energy Polska sp. z o.o.
Wykonano system nadzoru dla farm wiatrowych i fotowoltaicznych rozproszonych na terenie Polski. Podczas realizacji projektu konieczna była integracja rozwiązań różnych dostawców w zakresie: data loggerów i falowników fotowoltaicznych, koncentratorów danych czy też platform udostępniania danych producentów turbin wiatrowych. System prezentuje dane energetyczne (stacje lokalne, GPO), pogodowe i diagnostyczne. Możliwe jest także sterowanie wyłącznikami po stronie nN, SN i 110kV. Dodatkowo wizualizacja pełnej topologii sieci obejmuje funkcjonalność kolorowania linii w zależności od bieżącego stanu. Prezentacja danych w ujęciu ogólnym oparta na technologii GIS. Ponadto dane historyczne (profile mocy) z liczników energetycznych każdego z obiektów pobierane są automatycznie. Projekt został zrealizowany w oparciu o zenon Software Platform 10, odpowiadającą za gromadzenie i archiwizację danych, wizualizację oraz sterowanie w architekturze klient–serwer.
Wodociągi Miasta Krakowa S.A.
OŚ Kujawy
Przeprowadzono migrację Platformy Systemowej AVEVA z wersji 2012 R2 na 2023 R2 oraz rozszerzenie systemu o nowe obiekty i liczne modyfikacje dotychczas użytkowanej przez Klienta edycji. Ponadto wykonano kompleksową konfigurację i wdrożenie kontrolera domeny, serwera plików oraz dostępu terminalowego w ramach wirtualnego środowiska. Proces obejmował projektowanie, implementację oraz optymalizację infrastruktury wirtualnej. Dodatkowo zapewniono centralne zarządzanie użytkownikami, wydajny dostęp do danych oraz stabilny zdalny dostęp w oparciu o bezpieczne protokoły. Zastosowane rozwiązania w połączeniu z nową wersją Platformy Systemowej AVEVA znacząco usprawniło operacje w organizacji, zwiększając skalowalność, jak również efektywność zasobów IT.










































